โดยจะแสดงข้อมูลโดยรวมทุกโรงเรียน
กดเมนู registration
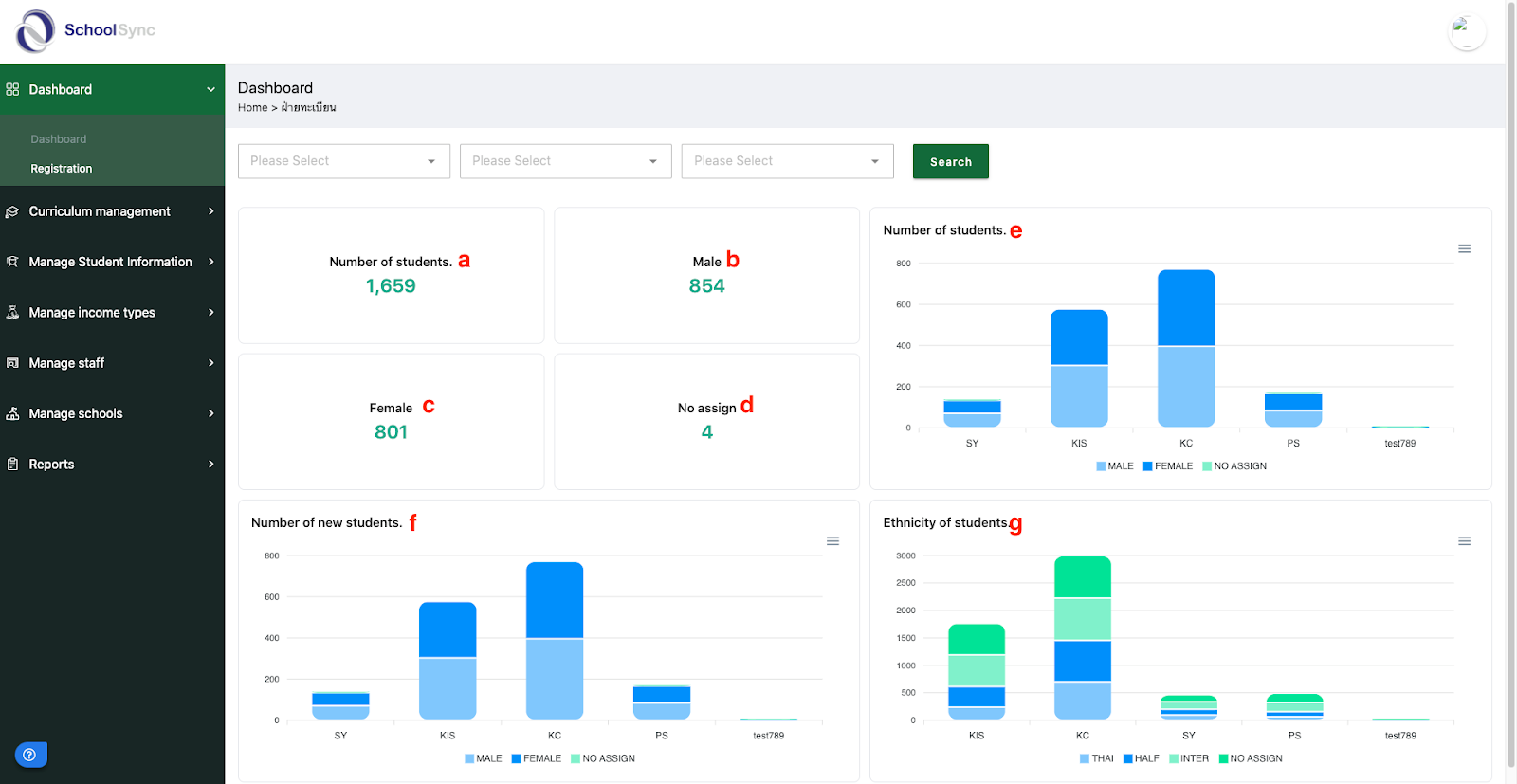
ระบบแสดงหน้า dashboard registration
โดยจะแสดงข้อมูลดังนี้
number of student (จำนวนนักเรียนทั้งหมดในระบบ)
male (จำนวนนักเรียนที่เป็นผู้ชาย)
female (จำนวนนักเรียนที่เป็นผู้หญิง)
no assign (จำนวนนักเรียนที่ไม่มีห้องเรียน)
number of students (จำนวนนักเรียนแบ่งตามโรงเรียน)
number of new students (จำนวนนักเรียนที่เข้ามาใหม่)
ethnicity of student (จำนสนนักเรียนแบ่งตามสัญชาติ)
Was this article helpful?
That’s Great!
Thank you for your feedback
Sorry! We couldn't be helpful
Thank you for your feedback
Feedback sent
We appreciate your effort and will try to fix the article


