โดยจะแสดงเฉพาะข้อมูลโรงเรียนตัวเอง
กดแถบเมนู registration
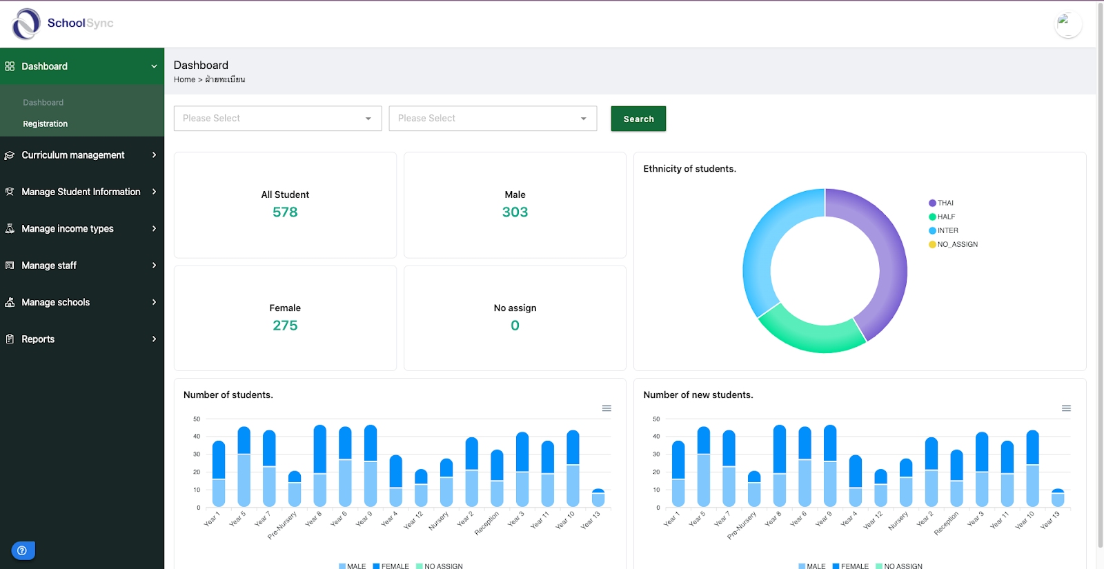
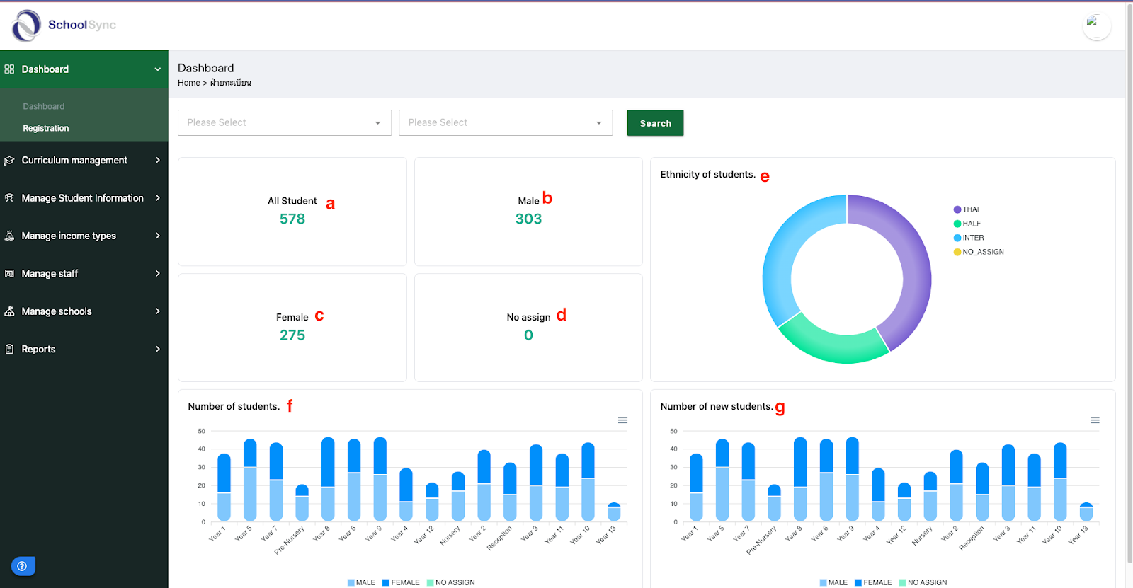
ระบบแสดงหน้า dashboard registration
โดยจะแสดงข้อมูลดังนี้
All student (นักเรียนทั้งหมดภายในโรงเรียน)
male (จำนวนนักเรียนผู้ชายทั้งหมดภายในโรงเรียน)
female (จำนวนนักเรียนผู้หญิงทั้งหมดภายในโรงเรียน)
no assign (จำนวนนักเรียนที่ไม่มีห้องเรียน)
ethnicity of students (กราฟแบ่งนักเรียนไทย - ต่างชาติ)
number of students (จำนวนนักเรียนแบ่งตามชั้นเรียน)
number of new students (จำนวนนักเรียนใหม่)
Was this article helpful?
That’s Great!
Thank you for your feedback
Sorry! We couldn't be helpful
Thank you for your feedback
Feedback sent
We appreciate your effort and will try to fix the article



